SQL Server Monitoring With Grafana: A Comprehensive Guide

O.Artsplacecanmore 16 views
SQL Server Monitoring With Grafana: A Comprehensive Guide

SQL Server Monitoring with Grafana: A Comprehensive Guide

Hey guys! Ever wondered how to keep a super close eye on your SQL Server databases using Grafana? Well, you’ve landed in the right spot! This guide will walk you through setting up Grafana dashboards to monitor your SQL Server instances effectively. We’re talking about everything from the initial setup to creating insightful visualizations. Let’s dive in!

Why Monitor SQL Server with Grafana?

SQL Server monitoring with Grafana offers a powerful and flexible way to gain insights into your database performance. Grafana, with its rich visualization capabilities, allows you to create custom dashboards tailored to your specific needs. Instead of relying solely on SQL Server Management Studio (SSMS) or other built-in tools, Grafana provides a centralized platform to correlate data from various sources, giving you a holistic view of your entire system. This approach not only simplifies troubleshooting but also enables proactive identification of potential bottlenecks. Grafana’s versatility means you can integrate data from different database systems, servers, and applications into a single pane of glass. This is incredibly useful when your SQL Server interacts with other components in a complex architecture. Think about being able to see how your database performance relates to server CPU usage, network latency, or even application response times – all in one place! Grafana’s alerting features are also a game-changer. You can set up alerts based on specific metrics, such as CPU utilization or deadlocks, and receive notifications via email, Slack, or other channels. This ensures that you are immediately informed of any critical issues, allowing you to take swift action and minimize downtime. Furthermore, Grafana’s vibrant community and extensive plugin ecosystem mean you have access to a wealth of pre-built dashboards and visualizations. You can easily find dashboards designed specifically for SQL Server monitoring and customize them to fit your environment. This saves you time and effort in creating dashboards from scratch. Grafana’s ability to handle large volumes of data efficiently makes it suitable for monitoring even the most demanding SQL Server environments. It supports various data sources, including Prometheus, InfluxDB, and Graphite, allowing you to collect and visualize metrics from different components of your infrastructure. This comprehensive approach to monitoring helps you optimize database performance, improve resource utilization, and ensure the stability of your applications.

Prerequisites

Before we get started, make sure you have the following in place:

  • SQL Server Instance: Obviously, you need a SQL Server instance running. Make sure you have the necessary permissions to query the performance metrics.
  • Grafana Installation: You should have Grafana installed and running. If not, head over to the Grafana website and follow the installation instructions.
  • SQL Server Data Source: You need to configure a SQL Server data source in Grafana to connect to your SQL Server instance.
  • Appropriate Permissions: Ensure the user account Grafana uses to connect to SQL Server has the necessary permissions to query the required performance metrics. Typically, this involves granting VIEW SERVER STATE permission or membership in the sysadmin role (though granting minimal necessary permissions is always best practice).

Setting Up the SQL Server Data Source in Grafana

Alright, let’s get our hands dirty and set up the SQL Server data source in Grafana. This is how Grafana will talk to your SQL Server.

  1. Log into Grafana: Open your Grafana instance in your web browser and log in.
  2. Navigate to Data Sources: In the left-hand menu, click on the gear icon (Configuration) and then select “Data Sources.”
  3. Add Data Source: Click the “Add data source” button.
  4. Choose Microsoft SQL Server: Find and select “Microsoft SQL Server” from the list of available data sources.
  5. Configure Data Source Settings:
    • Name: Give your data source a descriptive name (e.g., “SQL Server Production”).
    • Connection:
      • Host: Enter the hostname or IP address of your SQL Server instance.
      • Port: Specify the port number (default is 1433).
      • Database: Enter the name of the database you want to monitor (e.g., “master” or a specific application database).
    • Authentication:
      • Auth Provider: Choose the authentication method. You can use SQL Server authentication (username and password) or Windows authentication (integrated security).
      • SQL Server Authentication: If using SQL Server authentication, enter the username and password.
      • Windows Authentication: If using Windows authentication, Grafana needs to be running under a Windows account that has access to the SQL Server instance. You may need to configure Kerberos for this to work correctly.
    • SQL Server Details:
      • Encrypt: Enable encryption if you want to encrypt the connection to SQL Server.
      • Trust Server Certificate: If using encryption with a self-signed certificate, you may need to enable this option.
  6. Test Connection: Click the “Save & Test” button to verify that Grafana can connect to your SQL Server instance. If the connection is successful, you’ll see a success message.

Creating Your First SQL Server Dashboard

Now that we’ve got the data source set up, let’s create a dashboard to visualize some SQL Server metrics. This is where the magic happens!

  1. Create a New Dashboard:
    • Click on the plus icon (+) in the left-hand menu and select “Dashboard.”
    • Choose “Create new dashboard.”
  2. Add a Panel:
    • Click on “Add new panel” or the “Add panel” button in the center of the screen.
  3. Configure the Panel:
    • Data Source: Select the SQL Server data source you configured earlier.
    • Query: Write a SQL query to retrieve the data you want to visualize. For example, to get CPU usage, you might use the following query:
SELECT TOP 1
  record_id,
  SQLProcessUtilization AS cpu_usage,
  DATEADD(ms, -1 * (ts_end - ts_start), GETDATE()) AS Date
FROM
  (SELECT record_id, record AS event_data, ts_end, ts_start
   FROM sys.dm_os_ring_buffers
   WHERE ring_buffer_type = N'RING_BUFFER_SCHEDULER'
   AND record LIKE '%<schedulerData%'
   ) AS tab
CROSS APPLY
  (SELECT CONVERT(XML, event_data)) AS x(event_data)
CROSS APPLY
  x.event_data.nodes('//schedulerData/cpuUtilization') AS nodes(cpu)
CROSS APPLY
  x.event_data.nodes('//schedulerData/processUtilization') AS process(cpu)
CROSS APPLY
  x.event_data.nodes('//schedulerData/scheduler') AS scheduler(cpu)
CROSS APPLY
  x.event_data.nodes('//schedulerData/idle') AS idle(cpu)
CROSS APPLY
  x.event_data.nodes('//schedulerData/SQLProcessUtilization') AS SQLProcess(cpu)
ORDER BY
  record_id DESC
*   **Visualization:** Choose a visualization type (e.g., Time series, Gauge, Stat). Time series is great for showing trends over time, while Gauge is useful for displaying a single value with a threshold.
*   **Panel Options:** Customize the panel options to suit your needs. You can adjust the title, axis labels, colors, and more.
  1. Save the Dashboard:
    • Click the save icon in the top right corner of the screen.
    • Enter a name for your dashboard and click “Save.”

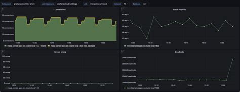
Essential SQL Server Metrics to Monitor

So, what should you be watching? Here are some crucial SQL Server metrics to monitor with Grafana:

  • CPU Utilization: High CPU usage can indicate performance bottlenecks. Track CPU usage over time to identify patterns and potential issues.
  • Memory Usage: Monitor memory consumption to ensure SQL Server has enough memory to operate efficiently. High memory usage can lead to performance degradation.
  • Disk I/O: Track disk read and write speeds to identify disk-related bottlenecks. Slow disk I/O can significantly impact SQL Server performance.
  • Network Latency: Monitor network latency to ensure that communication between SQL Server and client applications is not affected by network issues.
  • Buffer Cache Hit Ratio: A low buffer cache hit ratio indicates that SQL Server is frequently reading data from disk, which can slow down queries.
  • Page Life Expectancy (PLE): PLE measures how long data pages stay in the buffer pool. A low PLE indicates memory pressure.
  • Deadlocks: Monitor the number of deadlocks occurring in the database. Deadlocks can cause significant performance problems and application errors.
  • Blocking: Track the number of blocked processes. Blocking can occur when one process holds a lock on a resource that another process needs.
  • Query Performance: Monitor the execution time of frequently used queries. Identify slow-running queries and optimize them.
  • Log File Size and Usage: Keep an eye on the size and usage of the transaction log file. Insufficient log space can lead to transaction failures.

Delving Deeper into Key SQL Server Metrics for Enhanced Monitoring: To truly master SQL Server monitoring with Grafana, let’s dive deeper into some of these essential metrics. Understanding what they mean and how they impact your system will empower you to proactively address performance issues. Consider CPU Utilization : consistently high CPU usage, especially during peak hours, suggests that your server might be struggling to keep up with the workload. This could stem from inefficient queries, insufficient indexing, or simply needing more processing power. By setting up Grafana alerts for CPU spikes, you can get immediate notifications when the server exceeds a predefined threshold, allowing you to investigate and take corrective action promptly. Next, let’s explore Memory Usage . SQL Server relies heavily on memory for caching data and execution plans. If the server is running low on memory, it will have to read data from disk more frequently, which significantly slows down performance. Monitor the Buffer Cache Hit Ratio to understand how effectively SQL Server is using its memory. A low hit ratio indicates that the server is not finding the data it needs in memory and is resorting to disk reads. Another critical metric is Page Life Expectancy (PLE) . PLE represents the number of seconds a data page remains in the buffer pool before being evicted. A declining PLE indicates that the server is experiencing memory pressure and is evicting pages too quickly. Monitoring PLE trends can help you identify memory bottlenecks before they become critical. Moreover, keep a watchful eye on Disk I/O . Slow disk I/O can be a major performance killer. Monitor disk read and write latencies to identify potential bottlenecks. If you notice consistently high latencies, it might be time to upgrade your storage system or optimize your disk configuration. Deadlocks and Blocking are also crucial indicators of performance issues. Deadlocks occur when two or more processes are blocked indefinitely, each waiting for the other to release a resource. Blocking, on the other hand, happens when one process holds a lock on a resource that another process needs. Monitoring the frequency and duration of deadlocks and blocking can help you identify contention issues and optimize your database design. Last but not least, pay attention to Query Performance . Identify slow-running queries and analyze their execution plans to find opportunities for optimization. Indexing, query rewriting, and parameterization can all help improve query performance. By monitoring these key SQL Server metrics with Grafana, you can gain valuable insights into your database performance and proactively address potential issues before they impact your applications.

Creating Advanced Visualizations

Once you’re comfortable with the basics, you can start creating more advanced visualizations. Grafana offers a wide range of panel types and customization options to help you create insightful dashboards.

  • Heatmaps: Use heatmaps to visualize the distribution of data over time or across different dimensions.
  • Geomaps: Display data on a map to visualize geographical trends.
  • State Timeline: Visualize the state of different components over time.
  • Alerting: Set up alerts to be notified when certain metrics exceed predefined thresholds.

Diving into Advanced Visualizations for SQL Server Data: Let’s explore how to leverage Grafana’s advanced visualizations to gain even deeper insights into your SQL Server data. Consider using Heatmaps to visualize query execution times across different hours of the day or days of the week. This can help you identify peak usage periods and optimize your database accordingly. For instance, you might discover that certain queries consistently take longer to execute during specific times, indicating a need for index optimization or resource allocation adjustments. Moreover, consider using Geomaps if your SQL Server data includes geographical information. You can visualize customer locations, sales territories, or server locations on a map to identify regional trends and patterns. This can be particularly useful for businesses with a global presence. The State Timeline panel is invaluable for visualizing the state of different SQL Server components over time. You can track the status of database backups, index rebuilds, or server restarts to ensure that critical maintenance tasks are being performed as scheduled. This panel can also help you identify anomalies and troubleshoot issues related to these processes. Of course, no monitoring setup is complete without Alerting . Grafana’s alerting features allow you to define thresholds for various metrics and receive notifications when these thresholds are breached. For example, you can set up alerts for high CPU utilization, low disk space, or excessive deadlocks. These alerts can be sent via email, Slack, PagerDuty, or other channels, ensuring that you are promptly notified of any critical issues. In addition to these advanced visualizations, Grafana also offers a wealth of customization options that allow you to tailor your dashboards to your specific needs. You can adjust panel titles, axis labels, colors, and more to create visually appealing and informative dashboards. Remember, the goal of visualization is to present data in a way that is easy to understand and actionable. By combining the right visualizations with well-defined alerts, you can create a powerful SQL Server monitoring solution that helps you proactively address performance issues and ensure the stability of your database.

Optimizing Your SQL Server Monitoring

To get the most out of your SQL Server monitoring, consider the following tips:

  • Use Meaningful Names: Use descriptive names for your data sources, dashboards, and panels. This will make it easier to manage and maintain your monitoring setup.
  • Group Panels Logically: Organize your panels into logical groups to make it easier to navigate your dashboards.
  • Use Variables: Use variables to make your dashboards more flexible and reusable. Variables allow you to dynamically change the data being displayed in your panels.
  • Set Appropriate Refresh Intervals: Choose appropriate refresh intervals for your panels. Refreshing data too frequently can put unnecessary load on your SQL Server instance.
  • Regularly Review and Update Your Dashboards: Review your dashboards regularly to ensure they are still providing valuable insights. Update your dashboards as your environment changes.

By following these tips, you can create effective SQL Server monitoring dashboards that help you keep your database running smoothly.

Conclusion

So there you have it! Monitoring SQL Server with Grafana can be a game-changer for your database management. By setting up the right data sources, creating insightful dashboards, and monitoring key metrics, you can proactively identify and address performance issues, ensuring the smooth operation of your applications. Happy monitoring, folks!