Monitoring Hadoop With Grafana: A Comprehensive Guide

O.Artsplacecanmore 47 views
Monitoring Hadoop With Grafana: A Comprehensive Guide

Monitoring Hadoop with Grafana: A Comprehensive Guide

Hey everyone! Today, we’re diving deep into the awesome world of monitoring Hadoop clusters using Grafana . If you’re managing a Hadoop environment, you know how crucial it is to keep a close eye on everything. Performance bottlenecks, resource utilization, and overall cluster health can significantly impact your data processing pipelines. That’s where Grafana steps in – it’s a powerful tool that helps you visualize your Hadoop metrics and gain valuable insights, allowing you to troubleshoot issues quickly and optimize your cluster for peak performance. Think of it like giving your Hadoop cluster a regular check-up to ensure everything runs smoothly. Let’s explore why Grafana is a great choice and how you can get started, step-by-step.

Why Choose Grafana for Hadoop Monitoring?

So, why Grafana, you might ask? Well, there are several compelling reasons. First off, Grafana is incredibly versatile. It supports a wide array of data sources, including the ones we’ll be using with Hadoop. This means you can integrate data from various sources and create comprehensive dashboards that provide a holistic view of your cluster’s health. Grafana’s flexibility is a major win. You can customize your dashboards to show exactly what you need, with various visualization options like graphs, tables, and gauges. No more squinting at command-line outputs or sifting through endless log files! With Grafana, you get a clean, visual representation of your data, making it easier to spot trends and identify anomalies. Plus, Grafana’s alerting features are a lifesaver. You can set up alerts based on specific metrics, so you’re instantly notified when something goes wrong – for example, if a node goes down or a job takes too long to complete. This proactive approach helps you minimize downtime and maintain data processing efficiency. The open-source nature of Grafana is another huge plus. This means you get access to a vibrant community, tons of resources, and regular updates. You’re not locked into a proprietary system; you can adapt and evolve your monitoring setup as your needs change. Furthermore, Grafana is user-friendly. The interface is intuitive, and setting up dashboards is relatively straightforward, even if you’re not a seasoned data visualization expert. Grafana’s ability to pull and visualize metrics from various sources provides a comprehensive view of your Hadoop cluster’s behavior. This lets you correlate events, understand dependencies, and make informed decisions to optimize performance and prevent issues. You’re empowered to make informed decisions and keep your Hadoop cluster running smoothly. Grafana’s ability to create custom alerts based on specific metrics and thresholds allows for proactive issue detection. This helps you to identify and resolve problems before they impact your data processing pipelines, reducing downtime and improving efficiency.

Essential Hadoop Metrics to Monitor with Grafana

Alright, let’s get down to the nitty-gritty. What are the key metrics you should be tracking? Knowing what to monitor is half the battle. Performance metrics are your bread and butter here. You should keep an eye on CPU usage, memory utilization, disk I/O, and network traffic for your nodes. High CPU usage can indicate bottlenecks, and low memory can lead to performance degradation. Monitoring disk I/O helps you understand if your storage is keeping up with the data flow, and network traffic is crucial for identifying communication issues between nodes. For HDFS (Hadoop Distributed File System), you’ll want to track storage capacity, data read/write rates, and block availability. This will give you insights into the health and performance of your storage layer. High read/write rates can indicate that your cluster is efficiently handling data access, while block availability is critical for data redundancy and fault tolerance. In YARN (Yet Another Resource Negotiator), you should monitor resource allocation, application queue sizes, and job completion times. YARN manages the allocation of resources within your cluster, so tracking these metrics helps you optimize resource utilization and job scheduling. Large queue sizes might suggest bottlenecks in the job submission process. If jobs are taking longer than they should, you could be facing resource constraints or other issues. You should also watch out for JVM metrics, such as garbage collection (GC) activity, heap usage, and thread counts. These are important for diagnosing performance issues within the Java Virtual Machines running on your nodes. High GC activity can lead to performance degradation, so it’s something you want to monitor closely. Thread counts that are too high can also indicate bottlenecks. Finally, don’t forget to track the number of active and completed jobs, the number of failed tasks, and the overall cluster health status. This will give you a high-level view of your cluster’s operational state. Failed tasks and jobs can point to underlying issues, while overall cluster health will tell you whether everything is functioning as it should be.

Setting Up Grafana for Hadoop Monitoring: A Practical Guide

Now, let’s get our hands dirty and set up Grafana for Hadoop monitoring! Here’s a step-by-step guide to get you up and running. First, you need to install Grafana. You can download it from the official Grafana website and install it on a machine that can access your Hadoop cluster and the data sources. The installation process is pretty straightforward, and there are detailed instructions available for various operating systems. Once installed, start the Grafana service and access the Grafana interface through your web browser. Next up is setting up your data sources. Grafana supports various data sources like Prometheus, InfluxDB, and Elasticsearch. You’ll need to configure a data source that can connect to your Hadoop metrics data. This may involve installing and configuring a Hadoop metrics collector such as Hadoop Metrics2, which collects metrics from Hadoop components like HDFS, YARN, and MapReduce. Configure your data source with the necessary connection details, such as the host, port, and authentication credentials. Once you have a data source configured, you can start building your dashboards. In Grafana, create a new dashboard and add panels to visualize your Hadoop metrics. Each panel will display a graph, table, or other visualization based on a specific metric. In the panel editor, select the data source you configured and choose the metrics you want to display. Use the query editor to specify which data to retrieve from your data source. You can use query languages specific to your data source. For example, if you’re using Prometheus, you can use PromQL to query your metrics. Customize your panels by adjusting the visualization settings, such as the graph type, axis labels, and colors. This will help you make your dashboards visually appealing and easy to understand. Group related metrics together, such as CPU usage, memory utilization, and disk I/O, on a single dashboard to create a comprehensive view of your cluster’s health. Create separate dashboards for different Hadoop components, such as HDFS, YARN, and MapReduce, to provide more detailed insights. Configure alerts for critical metrics. In Grafana, you can set up alerts based on thresholds. If a metric exceeds a certain threshold, Grafana will notify you via email, Slack, or other channels. For instance, you can set up an alert for high CPU usage, which will notify you when a node’s CPU usage exceeds a specific percentage. Finally, save your dashboards and share them with your team. Grafana allows you to export and import dashboards, making it easy to share your monitoring setup with others. You can also integrate your dashboards with other tools, such as alerting systems, to create a comprehensive monitoring and alerting infrastructure. Don’t forget to regularly review and refine your dashboards. Monitor your dashboards and adjust the metrics, visualizations, and alerts as needed. As your Hadoop cluster evolves, you may need to add new metrics or change your monitoring strategy. Remember, the best dashboards are those that provide clear, actionable insights into your cluster’s performance and health.

Connecting Grafana to Hadoop Data Sources

Let’s explore how to connect Grafana to common Hadoop data sources . This is where the magic happens, and you get to see your data visualized in all its glory. Hadoop emits a bunch of metrics, but you need a way to collect and feed that data into Grafana. One popular method is using a time-series database. Databases like Prometheus and InfluxDB are specifically designed to store and query time-series data, making them perfect for monitoring systems like Hadoop. To connect Grafana with Prometheus, you’ll first need to install and configure Prometheus to scrape metrics from your Hadoop cluster. Prometheus uses a simple text-based format for exposing metrics. Several exporters are available that can convert Hadoop metrics into this format. After configuring Prometheus, add Prometheus as a data source in Grafana, and you can start querying your Hadoop metrics. Another excellent choice is InfluxDB. It is a time-series database optimized for handling a large amount of time-stamped data. You can use tools like Telegraf, an open-source server agent, to collect metrics from your Hadoop cluster and send them to InfluxDB. After setting up InfluxDB, add it as a data source in Grafana, and start building your dashboards. Elasticsearch is another powerful option, especially if you’re already using the ELK stack (Elasticsearch, Logstash, Kibana) for log management. You can use Logstash or other tools to parse your Hadoop logs and metrics and store them in Elasticsearch. Grafana can then connect to Elasticsearch and visualize your data. A straightforward method involves utilizing the Hadoop Metrics2 framework. This framework allows Hadoop components to expose a wealth of metrics. You can configure Hadoop Metrics2 to write metrics to a file, database, or other data sinks. You can then use tools like the Grafana’s built-in data source plugins to visualize these metrics. You can also choose to use pre-built dashboards, which often include the most essential Hadoop metrics. Remember to select the data source based on your existing infrastructure and the specific metrics you want to monitor. Experiment with different data sources and dashboards to find the setup that best suits your needs.

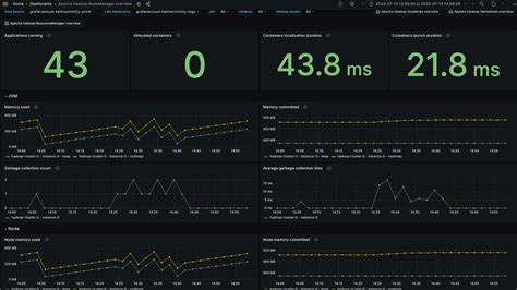
Creating Informative Grafana Dashboards for Hadoop

Now, let’s get creative and talk about designing informative Grafana dashboards . This is where you bring all the pieces together and create a visual story that tells you everything you need to know about your Hadoop cluster at a glance. When designing dashboards, you want to keep it simple and easy to understand. Avoid cluttering your dashboards with too many panels. Focus on the most critical metrics and group related metrics together logically. Use clear and descriptive labels for your panels and axes. This will help you and your team quickly understand the data being presented. Choose the right visualization types for your metrics. For example, use graphs for time-series data, gauges for single-value metrics, and tables for detailed data. Customize the appearance of your panels with colors, units, and thresholds to make the data more informative. For example, use green to indicate good health, yellow for warning, and red for critical issues. Organize your dashboards logically. Create separate dashboards for different Hadoop components, such as HDFS, YARN, and MapReduce. This will help you focus on specific areas and avoid information overload. Include key metrics that provide an overview of your cluster’s health, such as CPU usage, memory utilization, disk I/O, and network traffic. These metrics will help you quickly identify potential issues. Create separate panels for each component to provide detailed insights into the operations of each Hadoop service. You can group related metrics together to see how they affect one another. For example, you can group CPU usage, memory utilization, and disk I/O in a single panel to monitor node performance. Also, provide context for the data. Use annotations to add events, deployments, and other relevant information to your dashboards. This will help you understand the context of any performance issues. Consider using variables and templates to make your dashboards more flexible and reusable. Use variables to filter and group your data. By applying these design principles, you can create dashboards that are both informative and visually appealing, allowing you to gain valuable insights into your Hadoop cluster’s performance and health. Remember, the goal is to make it easy to identify issues and optimize your cluster for peak performance.

Best Practices for Hadoop Monitoring with Grafana

To wrap things up, let’s go over some best practices to help you get the most out of your Hadoop monitoring setup. First, define clear monitoring goals. What do you want to achieve with your monitoring? Are you trying to improve performance, reduce downtime, or optimize resource utilization? Start by identifying the most critical metrics to track. Prioritize the metrics that are most relevant to your monitoring goals. Focus on the metrics that will help you identify issues quickly. Regularly review and refine your dashboards. Monitor your dashboards and adjust the metrics, visualizations, and alerts as needed. Keep an eye on your dashboards and make sure they are still relevant. Ensure you’re tracking the right metrics and the visualizations are clear and informative. If your Hadoop cluster evolves, you’ll need to update your dashboards to reflect those changes. Set up proper alerting. Don’t just collect the metrics; act on them. Configure alerts for critical metrics, and make sure your alerts are sent to the appropriate people. Regularly test your alerts to make sure they are working as expected. Ensure your alerts are clear and actionable, providing the necessary information to resolve the issue. Document your setup. Document your Grafana dashboards, data sources, and alerting configurations. This will help you troubleshoot issues and share your monitoring setup with others. Create documentation that is easy to understand and can be shared with the relevant teams. Implement a monitoring strategy and adhere to it. This will help you maintain a reliable and efficient monitoring system. Promote a culture of monitoring within your team. Encourage everyone to use the dashboards and provide feedback. By following these best practices, you can create a robust and effective Hadoop monitoring setup with Grafana. Remember, monitoring is an ongoing process that requires continuous refinement and improvement. By investing time and effort in monitoring, you’ll be well-equipped to keep your Hadoop cluster running smoothly and efficiently, ensuring your data pipelines are always up and running.

That’s it for today, folks! I hope this guide helps you get started with monitoring your Hadoop clusters with Grafana. It’s a powerful combination that can significantly improve your cluster’s performance, stability, and overall operational efficiency. If you have any questions or want to share your experiences, feel free to drop a comment below. Happy monitoring!